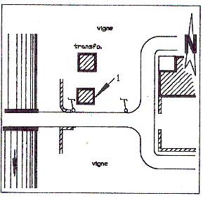
domaine de Pélissols #2

logo reperes de crues

Voir ce site domaine de Pélissols #2

Vérifié par opiotte le 13/10/2017

  • Commune :  BEDARIEUX
  • Code :  DDTM_S_34028-005
  • Unité de gestion :  Méditerranée Ouest
  • Auteur : DDTM34

    DDTM34

    Nombre de contributions : 7507

    Inscrit depuis le 11/09/2017

  • Date de mise à jour : 16/10/2017

Géolocalisation

    • Type de repérage :  Source bibliographique
    • Organisme :  DDTM 34
  • Coordonnées WGS84 : X: 3.16448262 / Y: 43.63700970
  • Coordonnées RGF93 (Lambert 93) X: 713276.54 / Y: 6282009.85
  • Coordonnées RGF93 (ETRS89) : X: 3.1644826 / Y: 43.6370097

Les repères de ce site

Marque

  • Nature du repère :  Laisse d'inondation
  • Visibilité :  Non renseigné
  • Date du repère : Date inconnue ou approximative
  • État du repère :  Non renseigné
  • Pérennité :  Non renseigné
  • Maximum de l'inondation :  Oui

Général

    Vérifié par opiotte le 16/10/2017

  • Site :  domaine de Pélissols #2
  • Code :  DDTM_R_34028-005_11
  • Auteur : DDTM34

    DDTM34

    Nombre de contributions : 7507

    Inscrit depuis le 11/09/2017

  • Date de mise à jour : 24/07/2025
  • Commentaires :  Cabanon, cabanon

Événement

  • Nature de l'inondation :  Débordement de cours d'eau

Avancé

  • PHEC :  Non renseigné
  • Repère calculé :  Non renseigné

Nivellements

  • Méthode :  Non renseigné
  • Référence nivelée :  Marque d'inondation
  • Système altimétrique :  NGF IGN 1969 (système normal)
  • Altitude de la référence (en m) :  206.070 m
  • Altitude calculée de l'eau (en m) : 206.07 m

Marque

  • Nature du repère :  Laisse d'inondation
  • Visibilité :  Non renseigné
  • Date du repère : 17 Décembre 1995
  • État du repère :  Non renseigné
  • Pérennité :  Non renseigné
  • Maximum de l'inondation :  Oui

Général

    Vérifié par opiotte le 16/10/2017

  • Site :  domaine de Pélissols #2
  • Code :  DDTM_R_34028-005_12
  • Auteur : DDTM34

    DDTM34

    Nombre de contributions : 7507

    Inscrit depuis le 11/09/2017

  • Date de mise à jour : 27/02/2018
  • Commentaires :  Cabanon, cabanon

Événement

  • Nature de l'inondation :  Débordement de cours d'eau

Avancé

  • PHEC :  Non renseigné
  • Repère calculé :  Non renseigné

Nivellements

  • Méthode :  Non renseigné
  • Référence nivelée :  Marque d'inondation
  • Système altimétrique :  NGF IGN 1969 (système normal)
  • Altitude de la référence (en m) :  206.120 m
  • Altitude calculée de l'eau (en m) : 206.12 m